九游(游戏娱乐有限公司)-官方网站

关闭
中国电信研究院及四川公司携手华为完成行业首次云游戏和云电脑弹性智联网络方案现网验证
作者:小编 日期:2025-06-06 点击数: 

  九游中国娱乐2025年5月,中国电信研究院与中国电信四川公司携手华为技术有限公司,在行业首次完成了弹性智联网络方案的现网验证。在已有宽带基础上针对云游戏和云桌面新增业务级弹性通道,现阶段业务时延降低超30%,带宽可在100M~25G动态调整,业务级网络KPI实时可视。

中国电信研究院及四川公司携手华为完成行业首次云游戏和云电脑弹性智联网络方案现网验证(图1)

  工信部于2025年初开展万兆光网试点工作,明确提出要发展云游戏、云电脑等万兆光网业务并保障用户体验。2025年3月份,中国电信研究院提出了弹性智联网络新技术方案,基于10G-PON/50G-PON的超宽接入能力,在已有的用户宽带资源基础上,新增弹性智联通道,支持用户自助分钟级开通、链路自动拆建、带宽按需可调、及端到端保障等技术特性,提供电商化、低成本、按需灵活的业务级网络弹性能力。2025年5月,中国电信研究院联合四川公司在现网验证了新技术方案支持云游戏和云电脑的业务效果,结果表明:

  1、电商化开通:灵活加载中国电信研究院自研业务控制模块,实现用户一键自助申请,3分钟实现开通。

中国电信研究院及四川公司携手华为完成行业首次云游戏和云电脑弹性智联网络方案现网验证(图2)

  2、弹性带宽:终端全自动化完成用户所申请的云游戏和云电脑业务流的识别、及业务流量与新建弹性智联网络通道的映射与转发。云游戏的下行带宽从200M动态提升到1000M;云电脑业务的上行带宽从50M最大提升到1000M,下行带宽从200M提升到1000M。

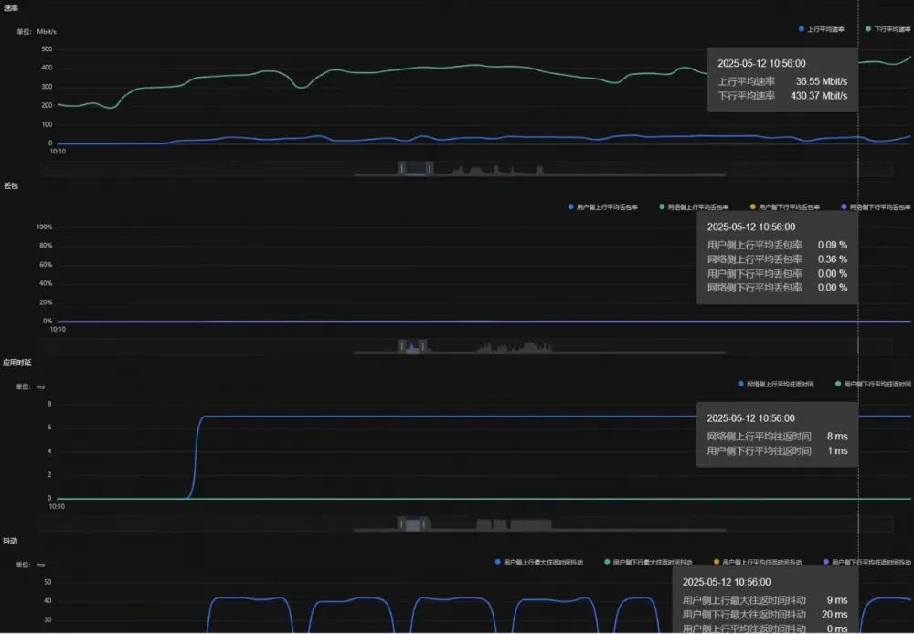
  3、端到端业务级保障:云游戏业务的下行时延从62ms降低到8ms,云电脑业务的上行时延从51ms降低到9ms,下行时延从60ms降低到2ms,相应网络KPI的实时可视化呈现如图3所示。

中国电信研究院及四川公司携手华为完成行业首次云游戏和云电脑弹性智联网络方案现网验证(图3)

  弹性宽带新时代即将到来!以万兆接入和智能业务分流为特征的智能接入网是发展趋势。中国电信研究院持续探索弹性智联网络的新技术,四川电信也将共同推进现网验证和业务创新探索,保障万兆光网的业务体验。

中国电信研究院及四川公司携手华为完成行业首次云游戏和云电脑弹性智联网络方案现网验证(图4)

  免责声明:本文仅代表作者个人观点,与C114通信网无关。其原创性以及文中陈述文字和内容未经本站证实,对本文以及其中全部或者部分内容、文字的真实性、完整性、及时性本站不作任何保证或承诺,请读者仅作参考,并请自行核实相关内容。

  中国电信研究院及四川公司携手华为完成行业首次云游戏和云电脑弹性智联网络方案现网验证

顶部